Vaikis_
Użytkownicy-
Liczba zawartości
69 -
Rejestracja
Typ zawartości
Profile
Forum
Artykuły
Blogi
Pobrane
Sklep
Wydarzenia
Galeria
Zawartość dodana przez Vaikis_
-
Jaka pompa ciepła? Jakie koszty użytkowania
Vaikis_ odpowiedział donkacper → na topic → Pompy ciepła
Tak, to moja praca Openhab + grafana + influxdb -
Jaka pompa ciepła? Jakie koszty użytkowania
Vaikis_ odpowiedział donkacper → na topic → Pompy ciepła
Ponieważ zdobyłem tę wiedzę, wykonując monitorowanie pompy ciepła i nie patrząc na numery Panasonic. -
Jaka pompa ciepła? Jakie koszty użytkowania
Vaikis_ odpowiedział donkacper → na topic → Pompy ciepła
600 kwh - grzałka zapasowa 1400 kwh -zużycie pompy ciepła to było z poprzedniego sezonu grzewczego Zrobiłem test kilka dni temu 4kwh -grzałka zapasowa 10-11 kwh -zużycie pompy ciepła -
Jaka pompa ciepła? Jakie koszty użytkowania
Vaikis_ odpowiedział donkacper → na topic → Pompy ciepła
Po wyłączeniu w menu serwisowym nie występują żadne problemy. Używam drugiego sezonu grzewczego bez dodatkowego grzejnika. Pierwszy sezon grzewczy to tylko pompa ciepła o mocy 1400 kWh, zapasowy podgrzewacz 600 kWh. Liczby z oddzielnych mierników mocy. To normalne dla ciebie? -
Jaka pompa ciepła? Jakie koszty użytkowania
Vaikis_ odpowiedział donkacper → na topic → Pompy ciepła
brak jakichkolwiek błędów H75 nawet na zewnątrz -25C ochrona przeciw zamarzaniu nie stanowi problemu pracujesz w Panasonic? -
-15/30 +15/22 wewnątrz 22C twoja pracuje non-stop? mój system monitoringu domu http://vorupe.eu/
- 20 618 odpowiedzi
-
- aquarea
- czujnik pokojowy panasonic
-
(i 1 więcej)
Oznaczone tagami:
-
Jaka pompa ciepła? Jakie koszty użytkowania
Vaikis_ odpowiedział donkacper → na topic → Pompy ciepła
https://forum.muratordom.pl/showthread.php?350626-Jaka-pompa-ciepła-Jakie-koszty-użytkowania&p=7753828&viewfull=1#post7753828 -
Jaka pompa ciepła? Jakie koszty użytkowania
Vaikis_ odpowiedział donkacper → na topic → Pompy ciepła
przeczytaj to, co piszę 3.2KW i 5KW użyje grzałki dodatkowej podczas odszraniania, jeśli nie wyłączysz jej w menu serwisowym Mam jednostkę 5 KW i wiem lepiej, jak to działa, proszę mi wierzyć przy ustawieniach domyślnych grzałka dodatkowa będzie zawsze używana podczas cyklu odszraniania -
Jaka pompa ciepła? Jakie koszty użytkowania
Vaikis_ odpowiedział donkacper → na topic → Pompy ciepła
ale użyje grzałki dodatkowej podczas odszraniania, jeśli nie wyłączysz w menu serwisowym -
Jaka pompa ciepła? Jakie koszty użytkowania
Vaikis_ odpowiedział donkacper → na topic → Pompy ciepła
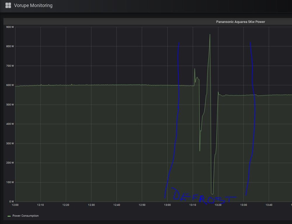
Nie pamiętam, ponieważ spada, gdy przełączniki 4-kierunkowe, a następnie wzrost mocy W zeszłym roku nawet w temperaturze -20 ° C na zewnątrz było w porządku bez grzałki dodatkowej tutaj jest cykl odszraniania, wykres zużycia energii: -
Jaka pompa ciepła? Jakie koszty użytkowania
Vaikis_ odpowiedział donkacper → na topic → Pompy ciepła
tak, może rozmrażać bez grzałki dodatkowej, ale musisz wyłączyć menu serwisowe domyślnie 3,2 i 5 kW zawsze używał grzałki dodatkowej podczas odszraniania to taka logika Panasonica +++ pozwolenie na załączenie dopiero gdy temp. na zewnątrz spadnie poniżej -15 stopni. -
Jaka pompa ciepła? Jakie koszty użytkowania
Vaikis_ odpowiedział donkacper → na topic → Pompy ciepła
bardzo dziękuję -
Jaka pompa ciepła? Jakie koszty użytkowania
Vaikis_ odpowiedział donkacper → na topic → Pompy ciepła
t-cap wersja H ma trochę inną logikę odszraniania -
Jaka pompa ciepła? Jakie koszty użytkowania
Vaikis_ odpowiedział donkacper → na topic → Pompy ciepła
-
Jaka pompa ciepła? Jakie koszty użytkowania
Vaikis_ odpowiedział donkacper → na topic → Pompy ciepła
WŁĄCZA się podczas odtajania w 3.2 i 5KW na pewno, mogę pokazać miernik elektryczny dla poprzedniego sezonu grzewczego -
Jaka pompa ciepła? Jakie koszty użytkowania
Vaikis_ odpowiedział donkacper → na topic → Pompy ciepła
ale Panasonic 5Kw jest zły z powodu logiki odszraniania, korzysta z grzałki dodatkowej, jeśli INLET <27C a dla ciepłego domu jest zły Aby tego uniknąć, musisz wyłączyć go w ukrytym menu serwisowym -
Jaka pompa ciepła? Jakie koszty użytkowania
Vaikis_ odpowiedział donkacper → na topic → Pompy ciepła
tak, to mój dom Litwa - Wilno, dużo oszklenia na południu. Nie obliczaj rzeczywistego zapotrzebowania na ciepło. To prawie dom pasywny Używam tłumacza z angielskiego na polski, przepraszam http://haus.lt/sites/default/files/imagecache/project_image/individualus/nuotraukos/Vorupe1.jpg -
Jaka pompa ciepła? Jakie koszty użytkowania
Vaikis_ odpowiedział donkacper → na topic → Pompy ciepła
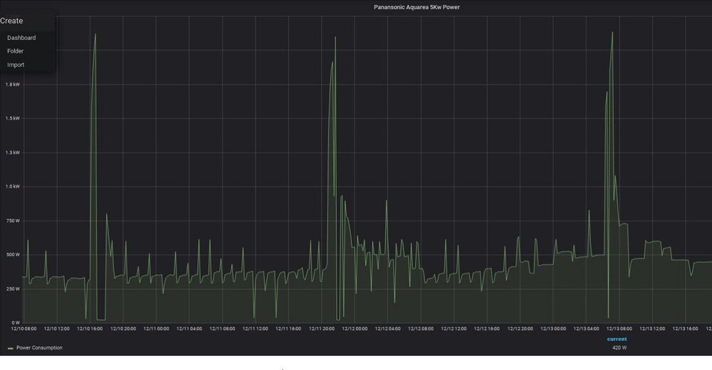
130m2 ogrzewanie,ciepły dom, Panasonic H 5KW non-stop monitorowanie zużycia http://www.vorupe.eu -
Panasonic 5Kw, normalny do pracy non stop? Delta 5, Teraz temperatura zewnętrzna ~ 0 ° C, Outlet 26C Inlet 24C. Działa zgodnie z krzywą temperatury zewnętrznej Oto zużycie energii z licznika
- 20 618 odpowiedzi
-
- aquarea
- czujnik pokojowy panasonic
-
(i 1 więcej)
Oznaczone tagami:
